编者按:文章介绍了 Berachain 生态系统及其创新的 Proof-of-Liquidity(PoL)共识机制,强调通过用户与网络互动来奖励流动性提供者和验证者。Berachain 旨在通过动态通货膨胀和去中心化经济模型吸引用户参与。作者还梳理了多个 Berachain 生态项目,包括 DeFi 应用和 NFT 系列,展示了这一新兴生态的潜力和机会。
以下为原文内容(为便于阅读理解,原内容有所整编):
Berachain 是一个兼容 EVM 的 Layer 1 区块链,建立在 Cosmos SDK 之上,并通过一种名为 Proof-of-Liquidity(PoL)的新型共识机制提供安全性。
PoL 类似于 Proof-of-Stake(PoS),但更进一步。用户可以与应用程序互动并参与 DeFi 协议,同时赚取$BGT 奖励,$BGT 是治理代币。$BGT 可以被销毁以换取$BERA,后者可用于质押。
· 给定协议中的流动性越高 → 验证者的奖励越高。
· 奖励越丰厚 → 更多验证者选择在该协议中质押他们的$BGT。
· 更多的$BGT → 用户的奖励更大。

协议有兴趣创建自己的 Gauge(评估指标)并吸引流动性。它们分配给验证者的奖励越多,它们的流动性提供者(LP)就越能在$BGT 中获得回报。结果,更多用户希望成为协议的 LP,购买该项目的原生代币,这也对其价格产生正面影响。这就像一个金字塔,每一层都覆盖着丰厚的甜蜜蜂蜜,确保所有参与者都能在过程中保持活跃。
$BERA—主要代币,将在交易所交易并用于质押。
$BGT—一种不可转让的治理代币,只能通过销毁$BGT 换取$BERA。通过对网络的贡献来获得奖励。
$HONEY—网络的本地稳定币。
· Proof of Stake(PoS)仅奖励用户质押代币,即使他们没有积极参与网络。
· Proof of Liquidity(PoL)奖励用户与网络的互动,确保公平的安全补偿,并使参与更具吸引力。
快速交易和极低的费用已经不再吸引人——很多网络都提供相似的功能,每个都试图超越对方。真正的魔力是当用户有理由留在平台上时。这个挑战非常困难,到目前为止,似乎还没有人完全破解这个难题。
像 Solana 和 Ethereum 这样的区块链只能通过它们生态系统中的第三方开发者来留住用户。没有 DeFi 愿景者,谁会使用 Ethereum?没有这轮 meme 币热潮,谁会使用 Solana?
Berachain 通过一个价值在应用和网络之间流转的经济模型吸引用户——最后这些价值会以奖励的形式回到你身上。
大多数 PoS 网络受固定通货膨胀困扰——就像给空店支付保安费一样。Berachain 通过引入动态通货膨胀解决了这个问题,根据实际需求调整奖励。
在 PoS 系统中,用户必须在为安全质押代币和在 DeFi 中使用它们以生成附加价值之间做出选择。PoL 将这些功能分离到两种不同的代币中:
$BERA:确保网络安全,并用作燃料费用。
$BGT:用于奖励、委托给验证者以及治理投票。它只能通过质押$$BERA 作为验证者或将资产存入奖励金库来赚取。验证者质押 BERA 来赚取 BGT 奖励。锁定的资本越多,获得的奖励越多。
用户不必将 BERA 锁定在验证者那里。相反,他们可以参与生态系统应用,因活动获得「检查」(checks),并将其存入奖励金库以接收 BGT。
· 可以是任何代币。
· 项目没有创意限制。
·「检查」可以通过任何活动获得——你甚至不需要提供流动性。
项目可以通过使用其应用程序简单地分配「检查」。验证者以 BGT 形式接收奖励,但大部分奖励进入奖励金库(类似存储),然后再分配给用户。协议可以代表其用户质押 BGT,从而鼓励更多参与。
· 去中心化交易所(DEXs):与传统的代币激励不同,DEX 可以允许用户通过验证者赚取 BGT,减少参与者的风险。
· 现实世界资产(RWA):PoL 可用于激励资产代币化,例如房地产。用户通过发现有利的交易或与平台互动来赚取 BGT。
· Berachain Stack 上的 Layer 2:需要高吞吐量的应用可以在 Berachain 上启动自己的 L2,同时保持对 PoL 的访问。
投资者:Polychain Capital、Framework Ventures、Brevan Howard Digital 等投资了$142M,还有 Shima Capital、Tribe Capital 等较小的基金。

官网—https://www.berachain.com/推特—https://twitter.com/berachainDiscord—https://discord.com/invite/berachain文档—https://docs.berachain.com/
桥接资金:Berachain 与 LayerZero 合作,创建了一个从任何 L2 网络的本地桥接。官方桥接链接:点击这里。
接下来,我们将逐一查看最有趣的项目,并尝试回答一个关键问题——该做什么?
有些项目正在急于推出代币,而其他项目则正在通过积分系统逐步推进。可以期待项目奖励 Discord 角色。如果你过去几年来一直在积极参与角色活动——恭喜,这可能会带来一个稳健的空投。参与 Boyco 的项目会有特殊标签,方便识别。不过,Boyco 参与者除了获得 2% 的$BERA 奖励外,并未获得其他重大优势。
Shogun 将軍——一个基于意图的 DeFi 协议,连接不同的区块链,并允许用户通过统一接口进行跨链交易。用户可以无须手动桥接代币或切换钱包,就能交换资产。该协议使用了混合方法:流动性既来自 CEX 和做市商,也来自 DEX 和被动流动性池。该项目提供多种交易选项和接口,包括 Telegram 机器人、移动/桌面应用程序和其他平台的小部件。
投资情况:$6.9M,由 Polychain Capital、dao5、Arrington Capital 等投资。参与了 Build A Bera 计划。

操作建议:加入 Discord 并积极参与项目活动。创作艺术、写推特线程并发布在社区论坛频道。你的内容可能会被团队注意到,获得相应的角色。你还可以参与项目活动,例如今天 UTC 3 PM 的扑克游戏。通过这些活动,你可以获得 Goat 或 Shogun Oakmont 角色。
等待奖励活动的上线,可能会有积分系统和 NFT 收藏。
Kodiak 是一个在 Berachain 上的去中心化交易所(DEX),提供智能流动性管理。它允许交易者快速兑换代币,同时流动性提供者可以自动化管理流动性池并赚取激励,而无需复杂的操作。团队的主要产品包括:Kodiak DEX 用于交易,Kodiak Islands 用于自动流动性管理,Sweetened Islands 用于激励参与者,Panda Factory 是一个新代币的启动平台。所有这些功能使得在同一生态系统内的交易和资产管理更加无缝。该协议已累计收到 10 亿美元的存款,并作为 Boyco 的一部分参与。
投资情况:Shima Capital、Kenetic Capital、Amber Group 等投资 200 万美元。参与 Build A Bera 项目。

操作建议:等待积分系统的上线并提供流动性。该项目没有社交活动,角色无法通过农场化方式获得。你可以通过像 EtherFi 这样的提供者将资金存入流动性池,这样可以为多个项目(包括 Kodiak)赚取积分。
Infrared 是一个液态质押协议,允许用户在 Berachain 上质押 BERA 和 BGT 代币,并获得 iBERA 和 iBGT 作为回报。这样,用户可以在赚取质押奖励的同时,利用其资产参与 DeFi 协议。该项目与 Berachain 网络上的验证节点合作,并与 BeraBorrow(由 iBGT 支持的贷款)、Timeswap(贷款和流动性)和 Kodiak(流动性池管理)等应用进行整合。
投资情况:200 万美元,由 Binance 在 Berachain 生态系统中的首次投资。参与 Build A Bera 项目。

操作建议:等待积分系统和 PoL 激励的推出,质押代币。加入 Discord 频道并通过积极参与或在 Rumble 事件中获胜来获得 Illuminance 角色。
Ramen 是一个去中心化协议,旨在进行流动性管理和代币启动。该项目通过在 Ramen DEX 上使用集中的流动性机制和在 Ramen Launchpad 上的代币启动平台,提供了最大化资本效率的解决方案。该项目通过社区治理,使用 veRAMEN 代币来决定流动性激励和协议收入的分配。

操作建议:$RAMEN 销售开始时需要进行 Gacha 注册,实际的私募轮/ Gacha 轮贡献阶段将在 1-2 天后开始。在 1 月中旬,进行了一次 NFT 持有者快照,并将在这些持有者中分发奖励。我们需要做的就是保持关注并通过该协议参与 BGT 农场。
Beratone 是一个在线 P2E(玩赚)农业和钓鱼模拟游戏,适用于 PC 和移动设备。该游戏灵感来源于 Stardew Valley 和 Animal Crossing,提供玩家探索世界、管理农场、收集资源、定制家园和与其他玩家互动的机会。该团队的目标是吸引那些可能不熟悉加密货币的休闲玩家。游戏集成了区块链机制,允许玩家赚取稀有的游戏内物品并进行交易。
投资情况:Animoca Brands、SNZ Holding 等投资 200 万美元。参与 Build A Bera 项目。

操作建议:团队承诺很快推出试玩。最初,访问将仅限于 NFT 持有者。这些 NFT 的价格并不像其他生态系统的 NFT 那样在网络上线前就上涨。拥有这些 NFT 可以解锁 Diamond Paws 角色,获得游戏内各种特权。你可以加入 Discord 并尝试获得不同的角色:
Collector:通过购买文章获取角色。
TonePoster:通过在 Twitter 上发布表情包获得奖励。
BeraVinci:通过在 Twitter 上发布艺术作品获得奖励。
BasedBera:一个极其重要的角色,由团队手动授予。
Berabot 是一个在 Berachain 上的交易机器人,目前仅在测试网可用。

操作建议:该项目拥有一个由 4200 件物品组成的 NFT 收藏品,持有者将通过空投获得项目的 10% 代币。此外,NFT 持有者还将获得 Steady Teddies 收藏品的 FCFS 白名单位置。
Beraborrow 提供通过发行稳定币 Nectar($NECT)来提供即时流动性,完全由网络的本地资产支持。用户可以将 Infrared 的 iBGT(质押衍生物)和 LP 代币存入特定的 Dens 中,铸造 $NECT 并在 Berachain 的 DeFi 生态系统中使用。
投资情况:Dewhales Capital、Optic Capital 和 Hercules Ventures 的未披露金额投资。

操作建议:该项目有一个 NFT 收藏品,但据 Discord 信息,尚未进行快照。很可能 NFT 持有者会获得空投,尽管这还没有被直接确认。不过,他们提到持有这些 NFT。预计会很快宣布一个基于积分的活动,所以保持关注更新。
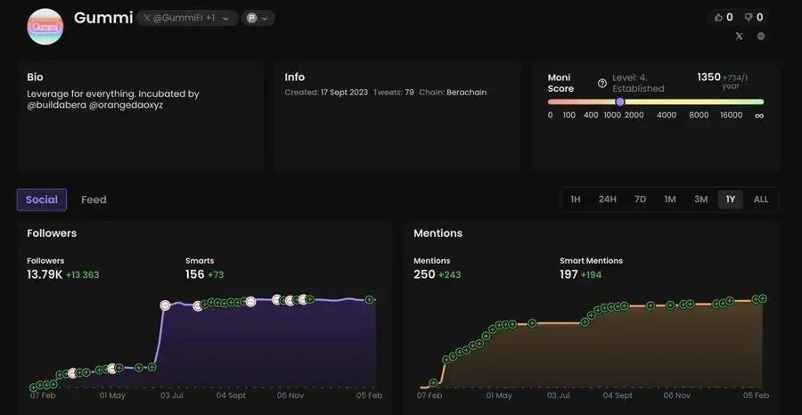
Gummi 正在推出一个专为 Berachain 生态系统交易设计的交易终端。它将包括一个可自定义的趋势页面,帮助用户快速发现新的趋势。
投资情况:Arrington XRP Capital、Animoca Brands、Cypher Capital 等投资 200 万美元。参与 Build A Bera 项目。

操作建议:等待项目的启动和奖励系统。目前,你可以在测试网中测试该应用程序,但暂时不要指望获得奖励。
Goldilocks DAO 是一个类似于 Blast 上 YES 项目的庞氏生态系统,提供 DeFi 和 NFT 贷款解决方案。它由三个产品和三个代币组成:
Goldiswap:一个 AMM,管理 LOCKS 代币的价格,确保其最低价格逐步上升,意味着 LOCKS 代币的价格不会低于某一最低限度。
Goldilend:一个使用蓝筹 NFT 作为抵押的贷款平台。
Goldivaults:将未来的 DeFi 收益头寸进行代币化,用于交易和投机。
投资情况:HackVC、Shima Capital 等投资 150 万美元。

操作建议:该项目将在 Berachain 启动时推出其代币。在 Boyco 中,它没有引起太多热情,并且获得了较为温和的 TVL。这是可以理解的,因为除了 $BERA 代币外,它并没有提供太多其他内容。保持关注平台的启动以及庞氏模式的后续发展。
Blast 是一款不提供积分、没有风险资本支持、没有社交影响者、没有低质量移动应用、也没有回报的项目。只有 $BLAST。

操作建议:这是一款来自 CBB 的 meme 币,将会分发给那些最快卖出 $BLAST 空投的人。Pac-man 还将获得总供应量的 0.5%,这很有趣。
Smilee 是一个在 Berachain 上的平台,用户可以通过价格波动赚取收益并管理资产的流动性。该平台允许进行波动交易,开启多头和空头仓位,且没有清算风险。该协议目前已在 Arbitrum 上上线,并正在进行积极的测试。项目计划下周在 Berachain 上启动,同时推出奖励计划。该计划将包括将 gBERA(一个自动为持有者累积收益的液态质押代币)进行封装。当你通过 Smilee 质押 BERA 时,你会收到 gBERA,从而在保持流动性的同时,获得来自 MEV 和 Smilee 激励的额外收入。

操作建议:查看平台的教程并等待下周的上线。此外,项目有 3 个 NFT 收藏品,每个收藏品都将赠送一个代币空投。所有链接可以在此找到。
Yeet 是一个结合了收入生成金库的赌场和 DeFi 应用,所有功能集成在一个平台内。

操作建议:现在进入 NFTs 可能有点晚,但 2 月 7 日项目的代币将进行公开发售。条件包括 TGE 时 100% 发行,FDV 为 1250 万美元,8% 的代币将公开出售。请 DYOR。
Beramonium Chronicles 是一款当前在测试网可用的放置 RPG 游戏。第二季的试玩测试即将推出,并将在结束后分发 $BERA 代币作为奖励。

操作建议:NFT 持有者的快照已经完成,他们将获得即将在 2 月中旬 Ramen Finance 上进行的 $BERAMO 代币销售的 WL(白名单)。你可以考虑参与公开销售阶段。
Junky Ursas 是一个完整的赌场,提供各种**游戏,玩家可以在其中赢取或失去一些 $BERA 或 $HONEY。你知道,Berachain 的一切都是关于熊和蜂蜜的!你还可以提供流动性并通过流动池赚取收入。

操作建议:在测试网上尝试这些游戏,这样当项目上线主网时,你就已经了解规则并能赢得奖励。关注流动池,并为获得良好回报提供流动性。此外,2 月 7 日有一个即将推出的 NFT 铸造活动,在 Magic Eden 上进行。持有者将获得各种特权和项目代币的空投。
以下是主网启动的头几天将会推出的收藏系列。
Bullas 是 Berachain 上为数不多的尚未推出但已经引发热议的 NFT 收藏之一。牛市与熊市的对抗。

操作建议:铸造活动已经开启(GTD 阶段):链接
Steady Teddys 是 Berachain 上除了官方系列之外,最强大的 NFT 收藏。该系列的头像被 Berachain 生态系统中的许多成员使用。

操作建议:铸造日期未知,等待更多信息。
Ooga Booga Beras 是第七次重生的最后一波,将分发给前六次重生的持有者。此外,还会有公开铸造活动。此前,完成 THJ 任务的用户可获得折扣券。

操作建议:关注项目并等待更新。
Wakalah:构建了与迪拜房地产相关的 RWA 协议。最近,似乎该项目已消失在雷达之外。
Beradoge:怀旧风格,包含 butt plug 的 NFT 收藏及潜在的掉落。该项目有多个 NFT 收藏系列:Beradoge Gen 1、ANGRY BIDIOTS 和 Beradoge Buttplugs。如果你不介意亏钱,可以购买这些 NFT。
Block Chain:由 HarryPotterObamaSonic10Inu 在 Berachain 上打造的 Layer2 区块链。你可以等待其推出,并尝试在那里制作 meme。
Memeswap:Memeswap,没什么好补充的。这里有一个 NFT 收藏,但请检查地板价。
Bera Horses (Tasty NFTs):带有骑马熊的 GameFi RPG 跨平台游戏。该游戏有一个包含 4200 个物品的 NFT 收藏。需要 DYOR。
「原文链接」